ai电话销售机器人,自动打电话获客软件


ai电话销售机器人,自动打电话获客软件

认准嘉单科技,微信/电话咨询:  15649860005

ai电话销售机器人,系统后台一键式操作,进行外呼工作从而实现自动拨打。采集真人语音自动沟通,识别文本自动存取,客户业务的关注点也将自动标出。后续再由人工对意向客户进行二次跟进就会省时省事。

1、就工作效率而言,人工是远远比不上机器人的。机器人打电话软件每天的通话量在3000+以上,一个人工每天的通话量最多在600-800左右,日常工作效率是人工5-10倍

2、ai电话机器人可以帮助企业自动筛选客户,系统平台设置有意向客户标签,机器人根据和客户沟通情况,把客户自动分类为A/B/C/D,筛选出来的客户直接推送到微信上,安排专业人员做好二次跟进就可以

3、智能人工转接,对客户的意向进行实时跟踪,一旦客户表明兴趣能在第一时间转接人工跟进,极大降低客户流失率,提高成单量

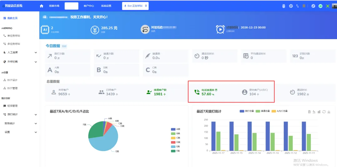
4、机器人每天海量拨打,企业需要知道每天电话拨打量,接通率,筛选出意向客户数量,这就需要在机器人后台自动统计出来,用户可以一目了然看到每天拨打情况和话费的消耗情况