牙膏市场大洗牌:传统品牌承压,新锐增长超600%,机会藏在哪?
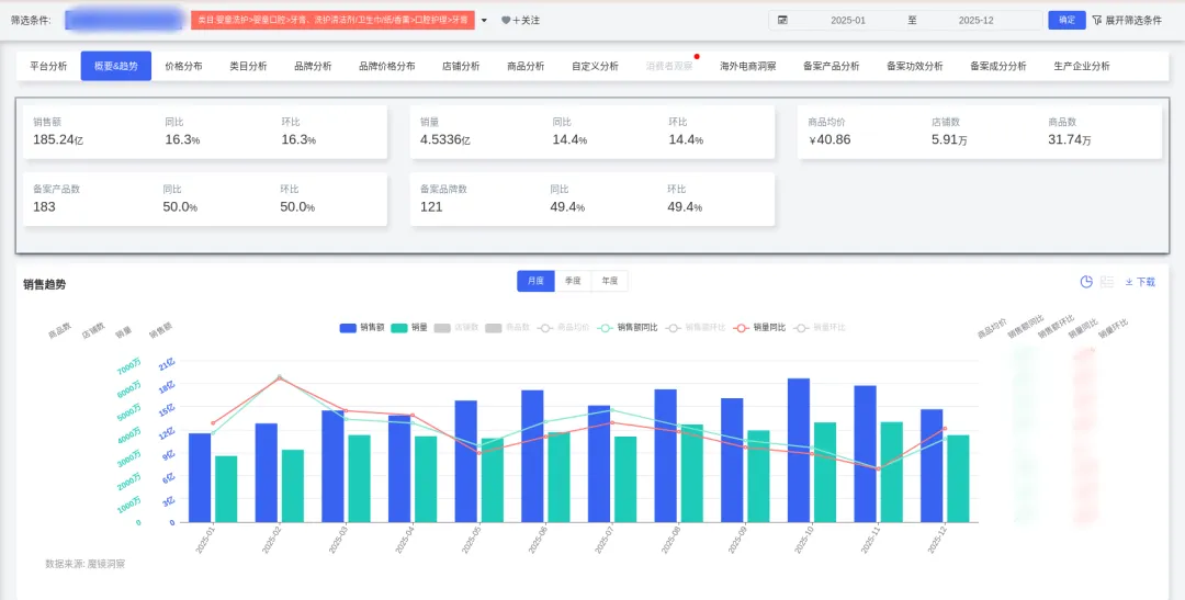
2025年牙膏销售额达185亿元,同比增长16.27%;
销量4.5亿件,同比增长14.40%,市场保持稳健增长态势。
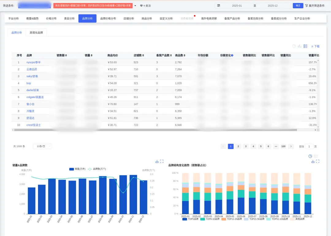
新兴品牌表现抢眼:BOP销售额激增643.12%,参半增长132.8%,
而传统头部品牌增速放缓,市场洗牌加速。
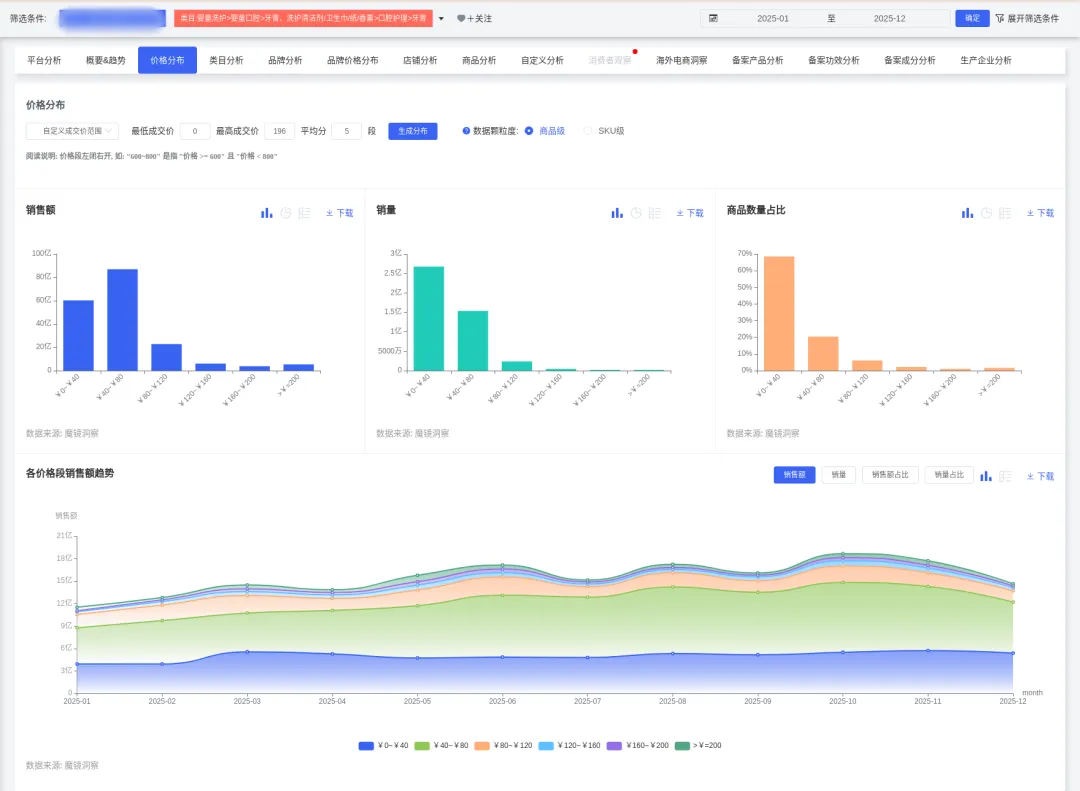
近六成销量集中于0-40元大众价位,40-80元中端区间占33.85%,高端市场虽占比小但蕴含品质升级机会。
消费者不再满足于基础清洁,
气味(正面声量77.14%)、舒适度(正面声量82.58%)、美白效果成为核心购买驱动,“好用”之外更要“好体验”。
本篇数据来源魔镜CMI产品,解读及分析由AI生成,仅供参考,请自行甄别。希望能给您带来启发。


01
市场整体趋势




02
人群与场景产品开发建议


03
风险提示
04
深度商品数据探索

更多研究报告、大促数据、消费趋势研究、高增长品牌拆解、机会点挖掘、高增长细分赛道研究,请持续关注魔镜洞察。


我们的研究覆盖了整个线上零售市场的各个细分行业和海量品牌。通过SaaS系统和洞察报告,我们服务于数百个品牌主、零售商、咨询公司、投资机构和政府部门。




评论