ai电话机器人,批量自动外呼,获客效率高

已关注
关注
重播 分享 赞
2、机器人效率高 ,每天可拨打的电话数量是人工的5-10倍,人工一天只能拨打200-300通电话,机器人每天能打数千通电

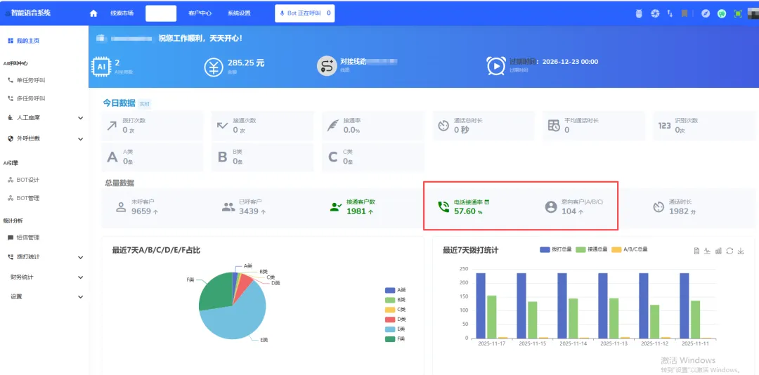
3、数据分析,拨打数据量,未接通和接通数量,通话时长等多项任务数据统计

4、意向客户自动分类:拨打过程中会根据客户意向自动分为A/B/C/D类客户,再将意向客户主动推送到你的微信上,由业务人员精准跟进。

5、机器人工作的过程中,可后台监控,第一时间人工介入。


评论