AI机器人外呼系统,自动打电话,获客更高效


1.自动拨打
无需人工输入电话号码,后台一键批量导入号码数据。根据需求设置时间、拨打频率等,机器人自动外呼更省时省力。

2.客户分级
根据人机交互内容自动判断客户意向,明确标注客户等级之后划入客户信息库,帮助企业锁定精准客户。
3.通话记录
不仅仅是语音完整录音保存,更可将收听到的内容转化成文字,方便人工进一步了解查看。

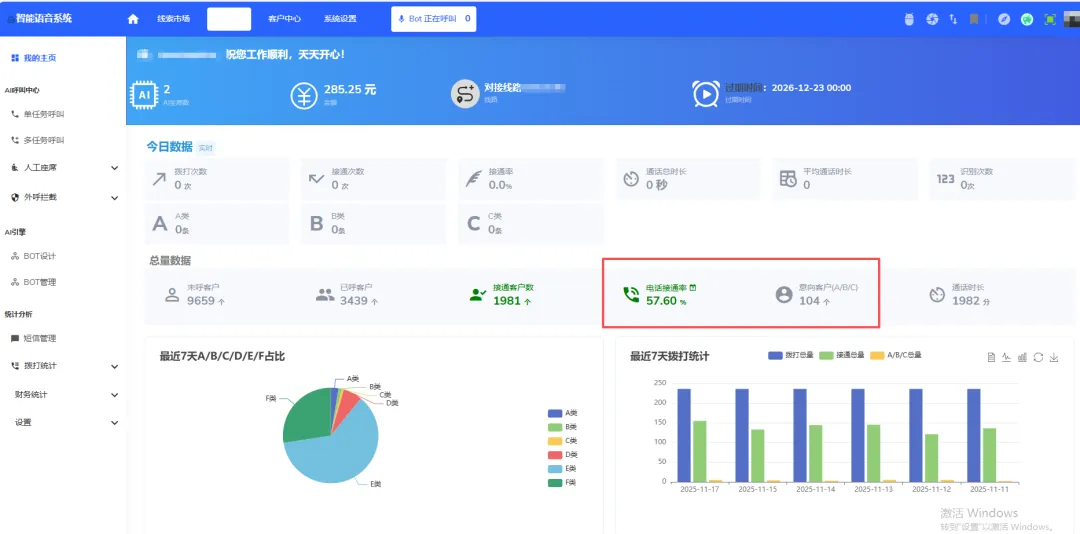
4.数据分析
拨打数据、接通及未接通数、通话时长等多项任务数据统计清晰化呈现,帮助企业查询管理。

5.专业售后
多对一售后技术在线服务,不定期对客户系统进行优化,及时解决客户反馈的问题,保障客户的使用效果。



评论