2026年移动应用营销活动投资回报率和用户终身价值平台分析
衡量移动应用的营销活动投资回报率和用户生命周期价值(LTV)需要一个移动测量合作伙伴 (MMP),该合作伙伴能够在一个平台上结合跨渠道归因、应用内收入跟踪和多维报告。
用户获取经理和增长团队越来越需要的不仅仅是安装量。他们需要将广告支出与下游收入联系起来——无论这些收入来自应用内购买(IAP)、应用内广告(IAA)还是两者的混合模式。选择错误的平台意味着数据碎片化、优化决策延迟,以及预算被分配到表面上看起来高效但实际用户价值低的渠道。
什么是MMP
移动衡量合作伙伴(MMP)是一个中立的第三方平台,它将应用安装和应用内事件归因于特定的营销渠道、广告系列和广告素材。MMP位于广告主和广告网络之间,提供统一且去重后的广告系列效果视图。
除了归因分析之外,现代移动营销平台(MMP)还提供分析层,例如留存曲线、漏斗分析和LTV 用户群,这些分析层可以将获客数据与变现结果联系起来。据移动营销协会称,使用专用的MMP可以消除用户自行报告的网络数据中的重复计算,从而减少跨平台归因差异。
ROI和LTV测量平台的关键特性
跨渠道归因
归因是所有投资回报率(ROI)计算的基础。没有归因,就无法知道是哪个渠道或广告素材促成了特定用户。一个强大的营销管理平台 (MMP) 应该支持多种归因模型(末次点击、首次点击、数据驱动),并允许为每个渠道自定义归因窗口。
寻找能够直接与主要广告网络(Google、Meta、TikTok、Mintegral、Unity、IronSource)集成的平台,并将所有这些网络的成本数据标准化到一个单一的报告界面中。
收入整合:IAP+IAA
LTV计算需要收入数据,而不仅仅是事件数据。对于应用内购买(IAP)驱动型应用,平台必须捕获购买事件。对于应用内广告(IAA)驱动型或混合型应用,平台还必须获取广告展示收入(通常通过SDK或与中介平台的S2S集成)。
仅获取单一收入来源的平台会系统性地低估混合盈利模式下的客户终身价值(LTV)——这是任何营销活动优化决策中的一个关键盲点。
多维度投资回报率报告
仅凭广告系列层面的原始ROAS数据很少能提供有效的行动方案。能够按渠道、广告组、创意、地理位置、设备和操作系统细分ROI,才是区分优化和盲目猜测的关键所在。AppsFlyer 的《应用营销现状报告》指出,分析广告系列以下层级效果的团队,能够发现2-3倍以上的可操作优化机会。
LTV队列分析
LTV(用户终身价值)并非一个单一的数字,而是一条随时间变化的曲线。通过构建基于用户获取批次的D7、D14、D30和D90 LT模型,用户获取经理可以比较来自不同渠道用户的长期价值,而不仅仅是他们第一周的行为。这对于休闲游戏、订阅应用以及任何需要延迟到首日才能实现盈利的产品来说尤为重要。
平台对比:主流的MMP选项
AppsFlyer
AppsFlyer是市场份额最大的媒体管理平台(MMP),拥有广泛的网络集成和成熟的产品。其ROI360模块在标准归因分析的基础上增加了成本和收入汇总功能,非常适合管理跨多个渠道全球预算的大型团队。
局限性:定价随活动量急剧增加,对于采用非标准LTV模型的团队,自定义报告的灵活性可能会受到限制。

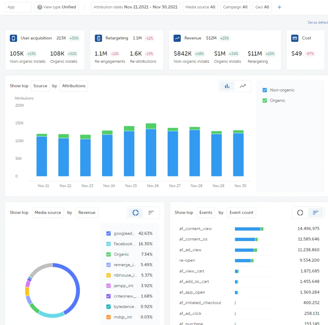
Appsflyer 截图
Adjust(AppLovin旗下公司)
Adjust提供强大的欺诈防范功能、简洁的归因用户界面和可靠的回传基础设施。自收购 AppLovin以来,其分析能力得到了进一步提升,并且能够与MAX中介数据完美集成,从而提升IAA收入。
局限性:深入的LTV队列分析和自定义指标创建需要额外的配置或外部BI工具。

调整仪表盘
科恰瓦
Kochava非常适合重视数据所有权和原始数据访问的企业团队。它提供灵活的身份解析和广泛的网络合作伙伴关系。其免费版本使其适用于早期应用程序,而付费版本则提供更深入的分析功能。
常问问题
ROAS和LTV有什么区别?应该优化哪一个?
广告支出回报率(ROAS)是一项短期指标,衡量的是在特定归因窗口(通常为7天或30天)内产生的收入除以广告支出。用户生命周期价值(LTV)则预测用户在其与应用的整个互动期间所产生的总收入。ROAS适用于日常的策略性广告系列优化;LTV更适合渠道层面的预算分配和长期增长规划。根据Liftoff的《移动游戏应用报告》,在90天的收入效率方面,采用基于LTV的竞价策略的团队始终优于仅采用ROAS的策略。
如果已经有MMP,还需要单独的分析工具吗?
这取决于您的营销管理平台(MMP)的分析层涵盖哪些内容。大多数MMP提供广告系列层面的效果数据,但在用户层面的行为分析能力方面差异很大,例如转化漏斗、留存群组、路径分析和用户细分。如果您的MMP的分析功能仅限于安装量和收入报告,那么您可能需要使用单独的产品分析工具(例如Mixpanel、Amplitude)或内置分析层的平台来进行LTV建模和用户质量分析。
移动应用如何衡量通过广告而非购买产生收入的用户的终身价值(LTV)?
对于应用内广告(IAA)变现,用户生命周期价值(LTV)的计算依赖于广告展示收入数据。这要求应用通过SDK或服务器端集成的方式,向其聚合平台(例如 MAX、IronSource、AdMob)报告展示级别的收入事件。然后,聚合平台 (MMP) 会按用户和用户群组汇总这些展示收入事件,从而构建LTV曲线。如果没有这种集成,归因平台将无法获取IAA收入,导致LTV计算不完整。
可以将MMP数据集成到Tableau或我自己的数据仓库中吗?
大多数企业级移动管理平台(MMP)都提供开放API或数据导出功能。请确认API是否涵盖您所需的特定数据类型(例如原始事件数据、队列报告、成本数据),以及导出频率是否符合您的报告节奏。部分平台会将API访问权限限制在更高定价层级,或对原始数据导出单独收费。
要准确衡量移动应用营销活动的投资回报率(ROI)和用户生命周期价值(LTV),需要一个能够集中处理跨渠道归因、统一成本和收入报告以及行为分析的平台。合适的平台取决于您的盈利模式(应用内购买、应用内广告或混合模式)、主要广告网络、iOS平台的曝光度以及应用组合的规模。无论您选择哪个平台,关键在于它能够将广告支出与后续收入(包括渠道、营销活动和创意层面)连接起来。
今天的分享就到这里啦,关注小编,了解更多关于网盟出海的干货及出海知识吧~~


微信号|ykuaAI
出海营销一站式服务专家
链接海量优质媒体平台

END



评论